Case study Strengthening Brand Strategy Through Real-Time Sentiment Monitoring
Client
- Kantar India
- Kantar is a leading global data, insights, and consulting company. In this case, they partnered with a global Food and Beverage leader with strong brand equity and international presence. Kantar supports this client with continuous brand health tracking, helping them stay attuned to shifting consumer perceptions.
Sector
- Data and Consulting Company
Challenge
In recent months, the Food and Beverage client observed increased scrutiny from the public and media, especially around their environmental practices. This created a need for deeper, real-time understanding of how these discussions were impacting brand perception.
The client turned to SentiOne to:
- Monitor brand sentiment across platforms
- Validate survey findings with external data
- Analyze large volumes of data within a brief timeframe
Solution
Kantar integrated SentiOne into their ongoing brand health tracking efforts.
SentiOne’s user-friendly interface and filtering capabilities made it easier to extract weekly and monthly insights, empowering both the agency and client to make informed strategic decisions.
Our services:
- Social listening
- Industry reports
- Marketing campaign analysis
- Trend analysis
Results
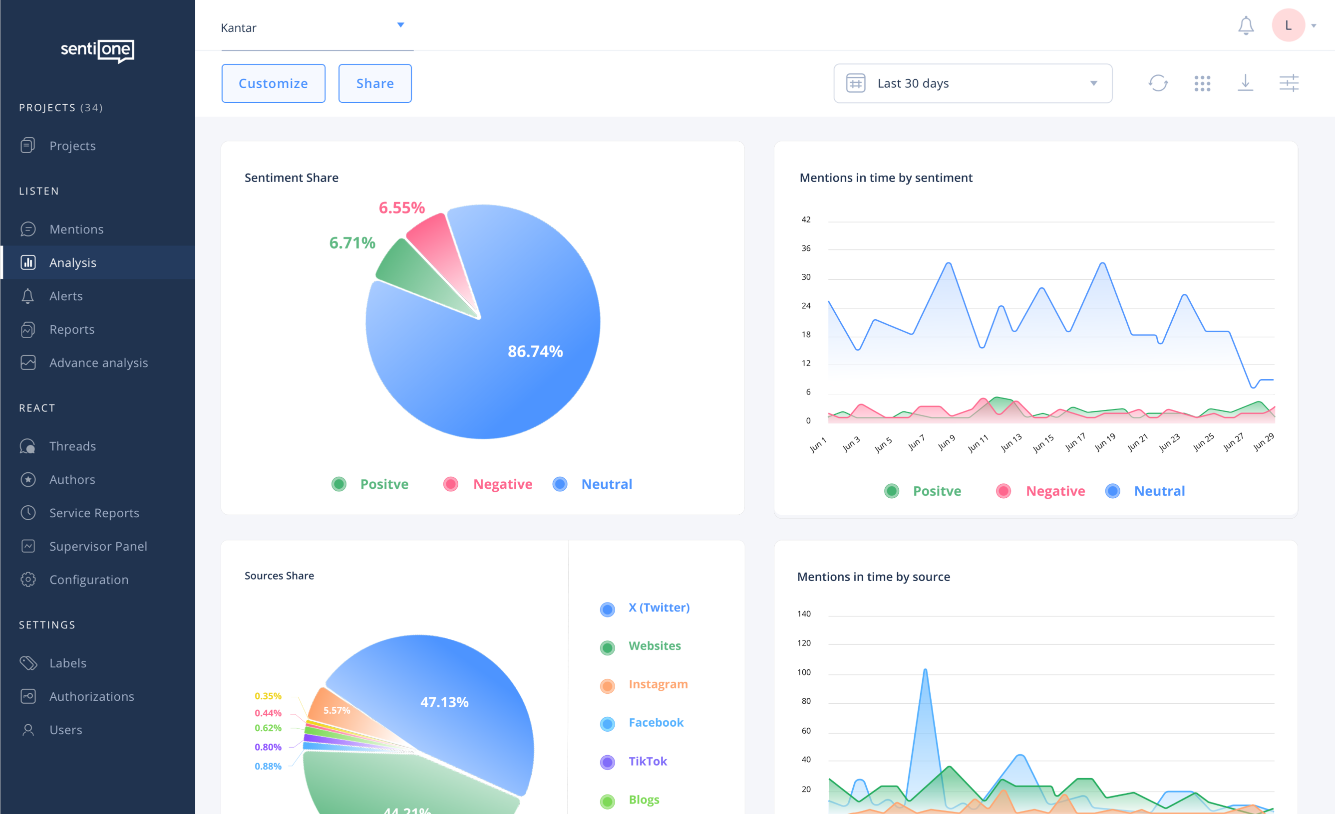
Despite concerns, data revealed a surprising insight: The majority of public sentiment remained neutral or positive. By integrating SentiOne's live social data, Kantar was able to confirm that brand perception was not as negative as feared. They supported the client's internal communications and investor relations teams with trustworthy data and showcased transparency and data-backed strategy to stakeholders. This holistic, multi-source approach helped the client navigate the reputational challenge with confidence and reinforced long-term trust.
Mentions were primarily driven by news articles and commentary, not direct consumer complaints
Despite spikes in volume, sentiment remained stable — an indicator of low reputational volatility
Real-time data allowed for pre-emptive response planning and better investor communication
SentiOne allowed us to validate our insights with live external data. The seamless interface and powerful filters made tracking intuitive and fast. This was essential in restoring confidence during a sensitive time.