SOCIAL
LISTENING
101
Bevezetés
Mi a social listening? Milyen előnyöket kínál? Miért használja egyre több márka a social listeninget? Hogyan kezdhető el? Az online média figyeléséhez és megértéséhez használt egyik legfejlettebb és legpontosabb eszközt biztosító cégként van néhány tippünk a témában. Olvasd el a kezdőknek szóló útmutatónkat, amelyben válaszokat találsz ezekre és számos más kérdésre is. Itt ezenfelül valós életből vett példákat és egy rövid útmutatót is találsz.
Table of contents
-
Mi a social listening?
- Szójegyzék a social listeninghez
-
A social listening előnyei
- Információgyűjtés
- Data Analytics [Adatelemzés]
- Consumer engagement [Ügyfél-elköteleződés]
- Márkafejlesztés
-
Fő célkitűzések a social listeninghez
- Piaci szegmentálás
- Márkaismertség
- Versenytársak elemzése
- Potenciális ügyfelek szerzése
- Kríziskezelés
- Ügyfélkapcsolatok
- Brand authority [Márkahitelesség]
- Termékfejlesztés
- A social listening bevált eljárása
- Hogyan használják a márkák a social listeninget?
-
Hogyan állítható be a social listening?
- A „Brand” forgatókönyv
- A „Social Profiles” forgatókönyv
- Az „Other” forgatókönyv
- Említések szűrése és adatelemzés
Chapter 1 Mi a social listening?
Egy tökéletes üzleti világban nagyjából így nézne ki egy cég elindítása: sétálsz egyet a parkban, és egyszer csak támad egy ötleted a semmiből. Egy tökéletes termék csodálatos ötlete. Utána egyszerűen csak elkészíted a terméket. És mivel ez a tökéletes termék, az emberek nyilvánvalóan már hosszú ideje vártak rá, és most, hogy itt van, mindent megtesznek érte, hogy megvehessék. Te pedig csak ülsz a kandalló előtt egy jó szivarral, és csak annyi dolgod van életed hátralevő részében, hogy nézed, ahogy egyre nő a bankszámlád. Jól hangzik, igaz? Sajnálom, ha szerte kell foszlatnom az álmot, de ez nem így működik. Még akkor sem, ha becsukod a szemed, elképzeled az egészet, és tiszta szívedből kívánod, hogy sikerüljön. Komolyan. Semmi nem fog történni.
Ha azt akarod, hogy a vállalkozásod sikeres legyen, akkor a tökéletes ötlet mellett még néhány dologra szükséged lesz. Végtelenül leegyszerűsítve a dolgot: keményen kell dolgoznod, valamint állhatatosnak és alázatosnak kell lenned. Persze ennél nyilván bonyolultabb a dolog. De most összpontosítsunk az utolsó tulajdonságra. Miért fontos a márkád sikeres felépítéséhez, hogy alázatos legyél? Az a helyzet, hogy végül az ügyfeleid azok, akik fizetnek. Vagy nem. Ez azt jelenti, hogy a termékednek a lehető legjobban le kell fednie a közönséged igényeit. Az általános gyakorlat az, hogy felépítik a tipikus vásárló személyét, és megvizsgálják az ő igényeit. Bár egy olyan világban, ahol az emberek fele közösségi médiát használ a véleménye, kívánságai és vágyai megosztásához, egyszerűen csak meg kell hallgatni az ügyfeleket.
„Ha meghallgatod őket, akkor hamarosan javítani tudsz azokon az apró kis dolgokon, amelyek egy átlagos vállalatot kivételes vállalattá tesznek.”
[Richard Branson]
Tulajdonképpen a social listening azt jelenti, hogy meghallgatod, mit mondanak a jelenlegi és leendő ügyfeleid a közösségi médiában. Valamint ezt az információt olyan marketingstratégiává alakítod, amellyel sikeresen eljuthatsz azokhoz az emberekhez, akik legvalószínűbben érdeklődnek. Így optimalizálhatod az új ügyfelek megszerzésével és meglévő ügyfelek megtartásával kapcsolatos befektetéseidet.
Szójegyzék a social listeninghez
For starters, if you are completely new to the subject, we recommend getting accustomed with social listening terminology. There are a lot of different definitions of the terms and phrases below to be found online and we sure do not claim the rights to determine the one and only understanding of each concept. We simply present our conclusions gathered with the experience in the field. So, here goes what you surely need to accustom:
- Brand Authority [Márkahitelesség]
- – Az emberek mennyire bíznak meg a cég tapasztalatában. Ez az, amit úgy érhetsz el, hogy megosztod a tudást a közönségeddel. Minél értékesebb és hitelesebb tartalmat hoznak létre a képviselőid, annál megbízhatóbban tűnik a márkád.
- Brand Awareness [Márkaismertség]
- – A márka jelenléte a köztudatban. Ez azt jelenti, hogy a márkád széles körben felismerhető az iparágon belül. Érdekes módon a kifejezés nem határozza meg, hogy a márkád megítélése pozitív vagy negatív.
- Brand Monitoring [Márkafigyelés]
- – A márka nevét tartalmazó social mentionök [közösségi említések] keresése és elemzése.
- Kommunikációs csatornák
- – Az interneten ez a kifejezés a márka hivatalos webhelyére, blogjára és közösségimédia-profiljaira utal, amelyeket a cég a jelenlegi és potenciális ügyfelei elérésére használ.
- Engagement [Elkötelezettség]
- – A közönség bátorítása, hogy részt vegyenek a márkával való közösségi kommunikációban, valamint az ilyen tevékenységek eredménye.
- Reach [Elérés]
- – Az online tevékenységek kiterjedése. Az online tartalom (például bejegyzések, megjegyzések, említések) minden egyes részét megtekintheti, kedvelheti vagy megoszthatja az internetezők egy adott része. Minél szélesebb körű az elérés, annál magasabb a márka ismertsége, és így annál több az értékesítés is. Ezen a téren úgy lehet jó eredményt elérni, ha a márkáddal kapcsolatos bejegyzések és egyéb online tevékenységek átfogók és figyelemfelkeltők, valamint személyre szabottak a közönséged számára.
- Sentiment [Megítélés]
- – Az online említések természetes nyelvek feldolgozásán alapuló algoritmusokkal megbecsült vélemény. A márkád (vagy bármilyen más téma) online megítélésének elemzésekor az összegyűjtött adatok automatizált összesítése nyújt azonnali áttekintést és bepillantást.
- Social Media Analytics [Közösségimédia-elemzés]
- – A közösségimédia-adatok (például a követők száma, like-ok, megosztások, a tartalom-közzététel legnépszerűbb napjai is időpontjai, valamint számos információ egy közösségi hálózatból) összegyűjtésének, mérésének és értelmezésének folyamata.
- Social Media Mining [Közösségimédia-adatbányászat]
- – A minták közösségi médiában történő automatizált keresési eljárása, amelynek jellemzője az általában big data elemzésen és szövegelemzésen alapuló, innovatív számítástechnikai módszerek használata.
- Social Listening (vagy más néven social media monitoring [közösségimédia-figyelés]*)
- – az online conversationök [online beszélgetések] nyomon követése annak érdekében, hogy megtudd, mit mondanak az emberek egy adott márkáról, iparágról, személyről stb., illetve hogy üzleti előnyként használt a betekintést.
*Néhány megközelítésben a social listening egy tágabb fogalom, mint a social media monitoring, azonban mi ezt a kettőt egymás szinonimáiként használjuk, és mivel az elsőt emberibbnek gondoljuk, inkább azt részesítjük előnyben. - Social Mention
- – Olyan online bejegyzés, amely tartalmazza a keresett kulcsszót vagy kulcskifejezést (pl. márkanév, híresség neve, terminológia vagy bármi más iparág-specifikus jelenség).
- Social Media [Közösségi média]
- – Az internetezőket a felhasználók által létrehozott tartalmakon – pl. bejegyzések, megjegyzések, fénykép- és videófeltöltések stb. – alapuló, online közösségekben összekötő platformok, amelyek a social listeningben az ügyféladatok létrehozójaként vannak felhasználva. A világszerte aktív felhasználók számán alapuló különböző statisztikák szerint a legnépszerűbb közösségi hálózatok a Facebook, a YouTube, az Instagram, a QZone, a VKontakte, a Twitter, a Snapchat, a Pinterest és a LinkedIn.
Az egyre több platform és a több milliárd felhasználó között számos témakört és még több különálló beszélgetést kell követned, ha naprakész akarsz lenni a trendekkel és az emberek igényeivel kapcsolatban. Emiatt olyan speciális eszközökre van szükséged, amelyeket arra terveztek, hogy automatikusan segítsenek nyomon követni mindazt, ami releváns az iparágadban. A social listening eszközök, mint például a SentiOne, a természetes nyelvek feldolgozását, web-scale keresést és több száz csomóponton való párhuzamos adatfeldolgozást végző algoritmusokon alapulnak. A jó hír az, hogy neked nem is kell tudnod, mit jelent mindez. Te csak beírod a kulcsszavakat a felhasználóbarát felületen, és máris megkapod az összes említést, elemzést és betekintést, amelyekre szükséged van. Majd később rátérünk arra, hogyan működik. Először nézzük meg, miért fontos a social listening egy vállalkozás számára.
Chapter 2 A social listening előnyei
Az internet megszámlálhatatlan lehetőséget biztosít, és ezeket ki kell használniuk a márkáknak, amelyek a megfelelő célcsoportnak (pl. X generáció, ezredfordulós (Y) generáció és Z generáció) akarják eljuttatni a termékeiket. Természetesen egy jó márkamenedzser ismeri a különböző csoportokkal használható kommunikációs stílusokat, de a lényeg, hogy ezeknek a generációknak a tagjai (akik most legfeljebb ötven évesek) napi rendszerességgel használják az internetet. Az általuk létrehozott internetes tartalmak, különösen a közösségi média elterjedése óta, kimeríthetetlen információforrássá váltak. Ezeknek az információknak a megfelelő rendszerezésével a social listening négy alapvető szinten lesz a segítségedre.
Információgyűjtés
Egy social listening eszköz használata mindenképpen hatékonyabb módja a figyelésnek. A fentiekben leírtaknak megfelelően, a figyelés kiváló módja a céged fejlesztésének. Az online beszélgetések figyelésével szűrés nélküli visszajelzést kaphatsz a saját vagy versenytársaid termékéről vagy szolgáltatásáról. Azonban napjaink online adatözönében gyakorlatilag lehetetlen kézzel feldolgozni mindent, amit a digitális közösségek kínálnak a vállalkozásod számára. Azt is mondhatnád, hogy a közösségimédia-platformok értesítést nyújtanak, amikor valaki megemlít téged online. Persze. És számos elégedetlen ügyfél közvetlenül neked fog szólni. Ez is igaz. De nem mindegyikük. A saját tapasztalatomra alapozva azt mondanám, hogy a brand mentionök [márkaemlítések] fele a márka hivatalos csatornáján kívül vagy jelölés nélkül zajlik. Ha például a Twitteren valaki nem adja hozzá a „@” jelet a márkád nevéhez, akkor soha nem fogod tudni, hogy mondtak valamit rólad, hacsak nem használod a megfelelő eszközt. A megfelelő alatt azt értem, amelyik könnyedén képes végignézni több milliárd említést, lefedi azokat a forrásokat, amelyekre szükséged van, és nem kell várnod rá. Ezenfelül a márkaneveden felül még számos dolgot kell figyelni. Rengeteget tanulhatsz, ha nyomon követed a versenytársaidat, valamint az iparágadhoz kapcsolódó témaköröket. Ezért kell elfelejtened az egyes platformok értesítéseit, és beszerezned egy teljes körű eszközt. Tehát tegyük fel, hogy globális méretben végzed a figyelést, valós idejű eredményekkel. De hogyan találod meg, amit keresel ebben a hatalmas adattömegben?
Data Analytics [Adatelemzés]
Értsd meg, mi rejlik a számok mögött. Nincs értelme több ezer online bejegyzést, megjegyzést és említést összegyűjteni, ha nem kapsz belőlük pontos információkat. Olyan időket élünk, amikor szerencsére nem csak a hiúsági szempontok számítanak, hogy hány követőt, like-ot és megosztást szerzel, hanem hogy kik állnak ezek mögött a kattintások mögött. Végül is ők a vásárlóid. Minél többet tudsz róluk, annál jobban hozzájuk tudod igazítani a márkádat. Az olyan hasznos betekintések megszerzéséhez, amelyekre üzleti döntéseket alapozhatsz, meg kell tanulnod, hogyan kezelhető a big data. És igen, ez egy kezdő számára túl soknak tűnhet, de ne feledd, hogy erre vannak a számítógépek. Az adatok felosztásához, kiszámításához és megméréséhez. Csak fel kell tenned a megfelelő kérdést (a megfelelő kulcsszavak kiválasztásával), és máris diagramokon tekintheted meg az említés-megítéléselemzést, helymeghatározást, a szerzők nemének becslését, a legnépszerűbb csatornákat, és számos egyéb közösségi áttekintést nyújtó funkciót. Ezt az elemzést felhasználhatod általános következtetés megjelenítéséhez a jelentéseidben és az átfogó stratégiád felépítésében, vagy részletesebben elmélyedhetsz bennük, hogy a kapcsolatok kiépítéséhez ügyfélspecifikusabb áttekintést nyerj.
Consumer engagement [Ügyfél-elköteleződés]
Az összegyűjtött és szűrt online említésekkel megtalálhatod a megfelelő közönséget, és őket közvetlenül elérheted. Reagálj a jelenlegi és potenciális ügyfeleid igényeire. Mutasd meg, hogy valóban törődsz velük. Kapcsolódj be az online conversationökbe, ha úgy látod, hogy csírájában el kell fojtanod egy közösségimédia-krízist. Vagy kapcsolódj be azért, hogy új potenciális ügyfeleket találj, és megalapozd az értékesítést. Számos tanulmány támasztja alá, hogy minél emberibbnek tűnik egy márka, annál valószínűbb, hogy az emberek megvásárolják a termékeit. Végül is a vásárlásaink nagyobb része érzelmeken alapul, függetlenül attól, hogy mennyire próbálunk racionálisak maradni. Emiatt érdemes felfedezni az empatikus marketinget. Olyan ügyfeleket próbálj szerezni, akik nem a pillanat hevében vásárolják meg a termékedet vagy szolgáltatásodat, hanem egy hosszú távú kapcsolaton alapuló érzések eredményeképpen. A közösségimédia-jelenléted mindig konzisztens stratégián alapuljon, próbálj professzionális lenni, és időben válaszolni (nem számít újdonságnak, hogy az elvárt válaszidők nem engedik lustálkodni a márkákat – a válaszadók fele azt mondta, hogy egy órán belüli választ vár a márkáktól).
Márkafejlesztés
Napjaink felgyorsult életstílusa mellett szó szerint alig van idő az alkalmazkodásra. Ha azonban a technológia segítségét veszed igénybe az időrabló munka elvégzéséhez, akkor több időd marad a fejlesztések megtervezésére és megvalósítására. A korlátlan kutatási eredményekkel, pontos elemzéssel és gyors hírnévkezeléssel megmutathatod, milyen gyorsan reagálsz. Alkalmazkodj az online médiából szerzett elfogulatlan értékelések alapján. Használd fel a social listening élményedet az ügyfelekkel való kommunikáció optimalizálásához, a megtérülési mutatód (ROI) javításához, valamint a pozíciód piacon való megalapozásához. Még a negatív visszajelzés is a céged közösségi megerősítésévé alakítható.
Összefoglalva, számos módon kihasználhatod a figyelés előnyeit, de a social listening legfőbb előnyei a következők:
- Hozzáférhetsz több milliárd online conversationhöz
- Naprakész lehetsz a valós idejű figyelési eredményekkel
- Közösségimédia-adatok mélyreható elemzése
- Hatékony online hírnévkezelés
- Közösségimédia-krízisek megakadályozása
- Ügyfélkapcsolatok építése
- Új értékesítési lehetőségek felfedezése
- Valós visszajelzés
- Kommunikációs tevékenységek optimalizálása
- Az online márkamegítélés irányítása
- Trendek megismerése a fejlődéshez
Chapter 3 Fő célkitűzések a social listeninghez
Ahogy látod, számos oka van a social listening használatának, valamint számos módon használható. Amikor eldöntöd, hogy kipróbálod a monitoring social mediát [közösségimédia-figyelést], akkor ügyelj rá, hogy konzisztens stratégiát hozzál létre. Lehetőleg a szakterületedtől és céljaidtól függően. Könnyű elveszni a több milliárd említés követésének végtelen lehetőségeiben, de ahhoz, hogy hasznos információkat nyerj ki a közösségimédia-adatokból, elsőként gondold végig a projektjeidet. Vegyítheted is a különböző projekteket, vagy beállíthatod őket egyenként. Minden összefügg – ha csatlakozol egy termékedhez kapcsolódó online conversationhöz, és értéket adsz hozzá, akkor nehéz meghatározni, hogy márkaismertséget, márkahitelességet építesz, vagy potenciális ügyfeleket keresel. Nem is kell ezeknek a szétválasztására fókuszálnod. Egyszerűen szánj rá időt, elemezd az aktuális helyzetedet a piacon, és rangsorolt a teendőidet
Piaci szegmentálás
Az új vállalkozások, új termékek és úgy általában minden új megközelítése. A terméked eladásához szólítsd meg a közönségedet a megfelelő kommunikációval, és beszélj a nyelvükön. Változtass a nyelvezeten és designstíluson a potenciális vásárlók nemétől, tartózkodási helyétől, életstílusától függően, és igazítsd a közösségimédia-tevékenységeidet a iparágad csúcsidejéhez a közösségi médiában. Ha jobban meg akarod ismerni a közönségedet a social listening használatával, akkor fel kell szerelned magad a megfelelő eszközökkel, és követned kell a következő lépéseket:
- Válassz az iparágadra jellemző kulcsszavakat.
- Foglald bele ezeket a kulcsszavakat a keresési kifejezéseidbe.
- Tekintsd meg a statisztikát: nemelemzés, helymeghatározás, legnépszerűbb források, időbeli hisztogram.
Így tudni fogod, ki, hol és mikor beszélt olyan témáról, amely a márkádhoz és iparágadhoz kapcsolódik. Ezután válaszd ki a legjellemzőbb csoportot, készítsd személyre szabott marketingstratégiát.
A lényeg: Használd a közösségimédia-adatok elemzését a célod meghatározásához.
Márkaismertség
Akár egyetlen egyedül vagy, akár jelentősen zsúfolt az iparágad, a márkádnak felismerhetőnek kell lennie, Talán már mindent tudsz a St. Elmo Lewis által 1898-ben megalkotott AIDA-modellről, amelyen a vásárlási tölcsér (marketingtölcsérként is ismert) alapul. Természetesen a koncepció azóta fejlődött, és alkalmazni kellett az új technológiákhoz. Ettől függetlenül még mindig ez a hatékony termékstratégia létrehozásának alapja. E koncepció szerint a tudatosság a potenciális vásárló metaforikus utazásának első állomása onnan, hogy nem is tud a te létezésedről, odáig, hogy beleszeret a termékedbe, és nagy tételben vásárol belőle.
A közösségi média kiváló terület arra, hogy közösségkezelőid vagy márkanagyköveteid finoman, de állandóan felhívják a figyelmet a márkádra. Őket szintén egyszerű megtalálni a social listening használatával. Amikor nyomon követed a brand mentionjeidet az interneten, nézd meg, ki beszél sokat a márkádról online.
A lényeg: Keresd meg az online beszélgetéseket, és csatlakozz hozzájuk, hogy erősítsd jelenléted, vagy márkanagyköveteket találj.
Versenytársak elemzése
Az interneten van egy trend, amely szerint nem kell törődnöd a versenytársaiddal. Hogy csak a céljaidra kell koncentrálnod, és nyerni fogsz hosszú távon. Hogy elveszíted az összpontosítást, időt és végül az eszedet is, ha folyton utánuk kémkedsz. De most komolyan, átgondoltad, miket tanulhatsz a versenytársaidtól? Különösen, ha új játékos vagy a pályán. Gondolj erre úgy, mint a más kárán és eredményein való tanulásra. A bölcs marketinges mindig tisztában van azzal, hogyan állnak a versenytársak, ha csak annyira is, hogy tudja, ő áll az élen. A cápákkal teli óceánban meg kell találnod a saját kis csapásodat, és úsznod kell a túlélésért. Lehet, hogy ez keményen hangzik, de az üzleti élet nem csak szivárványokból és unikornisokból áll, igaz?
Szerencsére vannak olyan üzleti információszerzési technikák amelyekkel csak a szükséges időt kell eltöltened azzal, hogy megtudd a lényeget, és nem kell időt vesztegetned mások megszállott követésére. A social listening segítségére lehet számítani. A rólad és a versenytársaidról szóló social mentionök összegyűjtése és összehasonlítása rengeteg információt elárulhat. Az említések száma fontos dolog, de ugyanígy fontos a minőségi elemzés is. A szövegbányászati algoritmusokkal megtekintheted az említésmegítéléseket, megtudhatod, melyik források jelentősek az iparágadban, valamint a pontos említéselemzés megmutatja, hol van az a pont, ahol be kell lépned a beszélgetésbe.
A lényeg: Naprakész lehetsz az iparágaddal kapcsolatban a social mentionök elemzésének köszönhetően.
Potenciális ügyfelek szerzése
Emlékszel még a házalóügynökökre? Ha egy utazóügynöknek azt mondtad volna az 1970-es években, hogy egy napon az emberek divatos irodákban fognak ülni, és a potenciális vásárlólak egy nagy számológépekhez kapcsolt nagy számológéppel fogják megkeresni, valószínűleg nem hitt volna neked. Vagy hogy tudni fogják, pontosan melyik házat kell felkeresni, mert – a benne lakók érdeklődése alapján – jó eséllyel meg fogják vásárolni a terméket. Vagy hogy nem kell házak végtelen sorát végigjárniuk, mert kényelmesen beleszőhetik a terméküket egy tetszőleges beszélgetésbe. Sőt, amikor a potenciális vásárlók megkérdezik a barátaikat és ismerőseiket, melyik terméket válasszák, akkor egyszerűen be lehet kapcsolódni a beszélgetésbe.
Azonban napjainkban valószínűleg egy vállalkozás sem működhetne az internet nélkül. És itt nem csak az e-kereskedelemről van szó. Bár a legtöbb értékesítés még offline történik, úgy is találhatsz potenciális vásárlókat, ha bekapcsolódsz az iparágaddal kapcsolatos beszélgetésekbe. Kövesd nyomon azokat a kulcsszavakat, amelyek vásárlási szándékot jeleznek, szűrd meg az említéseket a célcsoportodnak megfelelően (pl. forrás szerint), és próbálj meg finoman kapcsolatban lépni az ügyfelekkel. Ne feledd, hogy a kommunikációd stílusának meg kell felelnie azoknak az embereknek, akiket megközelítesz, mert különben betolakodónak és nyomulónak fogsz tűnni.
A lényeg: Keress potenciális vásárlókat az iparágadhoz kapcsolódó több forrásban is, és vegyülj el.
Kríziskezelés
Az internet által biztosított korlátlan kapcsolódási lehetőségek valóban javították a legtöbb ember életminőségét. Azonban mint minden eszközt, az internetet is kell körültekintéssel kell használni. Számos lehetséges kockázat merülhet fel, amikor közösségi médiát használod, például találkozhatsz rosszindulatú viselkedéssel, rosszakaratú felhasználókkal, pletykákkal, frusztrált ügyfelekkel… Jó, ha tisztában vagy az esetleges fenyegetésekkel, és stratégiát készítesz a vész esetére.
A social listeningtel és a negatív említések által kiváltott riasztásokkal még a helyzet kiéleződése előtt megelőzheted a krízist. A megítéléselemzési algoritmusok nyelvészeti tapasztalatokon és természetesnyelv-feldolgozáson alapulnak, amit azt jelenti, hogy a rendszer automatikusan rendezi az olyan bejegyzéseket, amelyik semlegesek, jó dolgokat mondanak a márkádról, vagy kárt okoznak neked. Ezek lehetnek az interneten terjedő pletykák, vagy az emberek reakciói arra, amit teszel. Soha nem lehet tökéletesen megjósolni a kampányok kiterjedését, és az a fontos, hogy készen állj a reagálásra. Különösen akkor, amikor kockázatot vállalsz, vagy az iparágad nehézségekkel néz szembe. Néha érdemes inkább merésznek lenni, mint unalmasnak, és a social listening nélkülözhetetlen eszköz ilyen nehéz időkben, mert a botrányos hírek terjedési sebessége az interneten megközelíti a fénysebességet, elhiheted. Ha azonban social media monitoring toolt használsz, és beállítottál riasztásokat, akkor elsőként értesülhetsz a márkáddal kapcsolatos bármilyen szokatlan dologról, kijavíthatod a hibákat, vagy módosításokat végezhetsz. Tartsd kézben a márkád megítélésének irányítását.
A lényeg: Soha ne becsüld le a közösségi média erejét, ha a márka online hírnevéről van szó.
Ügyfélkapcsolatok
Nem számít újdonságnak, hogy az ügyfélszolgálat és az audience engagement [közönségelkötelezés] a közösségi médiában elengedhetetlen. Ez a márka-ügyfél kapcsolat első vonala. A szakképzett ügyfélkapcsolati és ügyfélszolgálati csoportoknak kell a cég alapját képezniük az online márkahírnév terén, feltéve, hogy a megfelelő szakértelemmel, kifinomultsággal és könnyedséggel kezelik a közösségi médiát. Ettől függetlenül a közösségimédia-csatornák teret adhatnak mind a nagypályás játékosok által létrehozott, kifejezetten specifikus és jól célzott PPC-kampányoknak, mind a feltörekvő cégek pénztárcabarát lehetőségeinek. Általános gyakorlat először a márka rajongói oldalát létrehozni, ahol megpróbálhatod a legjobbat nyújtani a közösségi médiában organikus tartalommal, majd utána befektetni szponzorált tartalmakba. Bármelyik mellett is döntesz, a jelenléted legyen állandó, és reagálj időben. A közösségi média lett az a virtuális hely, ahol az ügyfelek találkoznak a termékükkel vagy szolgáltatóikkal, és a márkák találkoznak a közönségükkel. A távolság jelentősen lecsökkenthető.
Ahogy a fentiekben olvashattad, minél emberibb a márka, annál jobb a megítélése az ügyfelek között. Az online conversationök követése segíthet kideríteni, hogy a közönségednek mire van szüksége, mit szeret, és mit nem szeret. Segíthet jobban megismerni őket. Ebből következőleg, ha az ügyfeleid igényeit social listeningen keresztül elégíted ki, akkor fontosnak fogják érezni magukat. Mutasd meg a céged emberi oldalát a közösségi csatornákon, vond be az elköteleződésbe a közönségedet, lépj velük interakcióba, és fedezd fel az ügyfélmegtartás sikeres módját.
A lényeg: Fedezd fel az ügyfeleid dolgait, és vegyél részt bennük, hogy kapcsolatot építs ki az ügyfeleiddel.
Brand authority [Márkahitelesség]
Mire épül a bizalom? Az a hit, hogy számíthatsz az adott személyre. Tudni azt, hogy nem fog cserben hagyni. Az alapvető bizalom a tudásában és képességeiben, Szeretnéd, hogy az ügyfeleid megbízzanak a márkádban? Nos, adj nekik rá okot. Legyél szavahihető, megbízható és hozzáértő.
A márkahitelesség felépítése egy olyan stratégia, amely erősen javasolt a technológiailag fejlett termékeket vagy szolgáltatásokat kínáló márkák számára, de az az igazság, hogy egyéb esetekben sem árt. Az emberek valószínűbben veszik meg, amit kínálsz, ha ismered az általad kínált dolgokat, legyen az atomfizika vagy más. De mégis honnan fogják tudni, hogy te tudod, mit csinálsz? A karizmatikus márkák titka – számos más dolog mellett – az ismereteik megosztása. Pont elég, hogy a közönség figyeljen és érdeklődjön, és nem elég, hogy ezt maguktól tegyék. Emiatt olyan fontos a tartalommarketing. Tanulni akarunk a tanárainktól, és meg akarunk bízni bennük, Természetesen előfordulhat, hogy ez nem olyan egyszerű. Ha olyan tartalmat hozol létre, amely csak az iparágadhoz kapcsolódik, akkor jelentős forgalmat és ismertséget fogsz elérni, és talán valamennyi hitelességet. Azonban az a célod, hogy olyan ügyfeleket szerezz, akik a termékedet vagy szolgáltatásodat szándékosan vásárolják meg, és veled is maradnak egy ideig. Mert bíznak benned. Ehhez próbáld meg hozzáadni a direkt megközelítést. Nyugodtan oszd meg a tapasztalatodat, ha elkóborolt bárányt találsz. Azonban ne dicsekedj, és ne csinálj bohócot magadból. Kapcsolódj be az iparágaddal kapcsolatos online conversationökbe, és éreztesd, hogy jelen vagy egy olyan szakértőként, aki nyitott a szakmai beszélgetésre.
A lényeg: Javítsd a konverziós arányodat a szakmaiság és a karizma megfelelő keverékével.
Termékfejlesztés
Ha annak jeleit észleled, hogy a termékedet (vagy szolgáltatásodat) frissítened kellene, de nem tudod, hogyan kezdj hozzá, akkor kezdd azzal, hogy kérdezősködsz. Készíts felmérést, és kérdezd meg az ügyfeleidet, kérdezd meg a szomszédaidat, kérdezd meg édesanyád. Kérdezz meg bárkit, aki hajlandó megosztani a véleményét, mert minél több visszajelzést kapsz, annál biztosabb a statisztikád. És most képzeld el, milyen lenne, ha végtelen számú és teljesen elfogulatlan visszajelzéseket kaphatnál. Ó, várj csak! De hiszen kaphatsz! Használd a social listeninget, és tudd meg pontosan, mit mondanak az ügyfelek a termékedről.
Azonban azt vedd figyelembe, hogy ahhoz, hogy valaki bejegyzést készítsen egy márkáról online, erőteljes érzésekkel kell rendelkeznie. Ezek néha nem kellemes érzések. Ne feledd, hogy a statisztikádra több tényező is hatással lehet, mint az offline felméréseknél. Ez az ára az őszinteségnek.
A lényeg: Fedezd fel a social mentionjeidet, és a haladáshoz valós képet kaphatsz a márkád megítéléséről.
Chapter 4 A social listening bevált eljárása
Ha új vagy ezen a területen, akkor tanulj a legjobbaktól. Vagy a legtapasztaltabbaktól. Biztosan több mint 10 valós életből vett social listening eljárás létezik, de a legsikeresebb social listenginget végzők között ezeket találtuk közös vonásnak. A már igazolt példákra alapozva építsd fel a saját módszeredet a social listening használatához, és meglátod, neked mi válik be. A közösségimédia-adatok mögötti általános igazság felfedezéséhez próbálj meg erre a tanácsra összpontosítani:
- Keress social mentionöket a márkádról, és tekintsd meg, hogy beszélnek-e rólad, és mennyit beszélnek, mik a gyakori asszociációk a márkáddal kapcsolatban, stb.
- Az első projekted beállítása közben próbáld meg összeszedni a márkaneved összes variációját (SEM szemszögből nézve még az elírt formák is számítanak), és helyezd el őket a lekérdezésben.
- Hasonlítsd össze a számokat a megítéléselemzéssel.Így értesülhetsz egy esetleges krízis kitöréséről (ha az említések száma szokatlanul magas, és a legtöbb negatív).
- Ne csak figyelj, reagálj is! Úgy gondolj a social media monitoringra, mint egy olyan járműre, amely elvisz a legjobb ügyfélkapcsolatokig és márkaimidzs-kezelésig. A használatával gyorsabban eljuthatsz a célodhoz, de neked kell kormányoznod. Válaszolj a márkád közösségi médiában való említéseire (különösen, ha azok negatívak).
- Vonj le általános következtetéseket a közösségi elemzésből. Megvan az ideje az egyes említésekre való fókuszálásnak és a közönség átfogó elemzésének is. Alakítsd a termékedet az ő tulajdonságaiknak megfelelően, és szabd személyre a kommunikációt.
- Ütköztesd a trendeket a közönséged preferenciáival. Fedezd fel népszerű forrásokat, de nem a világszerte internetezők köréből, hanem kifejezetten azok közül, akik érdeklődnek a területed iránt. Vedd figyelembe, hogy a kettő eltérhet.
- Hasonlítsd össze a márkádat a versenytársakkal egy pontos elemzésben, például nem, földrajzi hely, óránkénti bontás, előnyöket biztosító források vagy piaci rés szerinti elemzésben.
- Ellenőrizd alaposan az ötleteidet és döntéseidet a közönségeddel. Figyelj arra, mit mondanak az ügyfelek, hogy megmutasd, valóban törődsz velük.
- Keresd meg a piacod legforgalmasabb időszakát, és kétszerezd meg az erőfeszítéseket, hogy mindig naprakész legyél, és időben reagálj.
- Ha olyanközösségbefolyásolót keresel, akivel dolgozni akarsz, akkor, t vedd figyelembe elérésüket és fontosságukat (ezt egyedül is megtanulhatod), ellenőrizd közönségük elkötelezettségét. Ne engedj a hiúsági mérőszámok csábításának, de találj egy karizmatikus szakértőt, aki megfelel a márkastratégiádnak.
- Figyelj a potenciális ügyfelek kérdéseire és problémáira, és reagálj azokra, hogy szavahihető márkává válj. Használd a betekintéseket a tartalomstratégiád felépítéséhez, hogy kihasználd a bejövő marketing előnyeit.
- Próbáld a közösségi megerősítést előnyként használni, ha beválik nálad. Tudd meg, hányan elégedettek a termékeddel vagy szolgáltatásoddal, és emeld ki az adatokat.
- 13. Használd ki a személyes kommunikáció lehetőségét a közösségi médiában felfedezett potenciális ügyfeleknél. Ne becsülj alá egyetlen potenciális ügyfelet sem. Tegyél meg mindent, hogy kapcsolatba lép velük.
Chapter 5 Hogyan használják a márkák a social listeninget?
Egyre több márka használja a social listeninget a mindennapi üzleti stratégiája részeként. Ennek okairól és a megvalósításuk módszereiről hosszasan lehetne beszélni. Azonban semmi nem ér fel egy való életből vett példával. A statisztikák szerint
egy márka 25%-kal növelheti a tevékenységi arányát, és 50 perccel csökkentheti a reakcióidejét a közösségi csatornákon egy éven belül online figyelés és hírnévkezelési platform használatával.
Azonban az online listeningnek [online figyelés] köszönhető legjobb dolgokat a közösségi média minden felhasználója észlelheti. Ha egy ügyfél különösen boldog vagy frusztrált a vállalatként nyújtott teljesítményeddel, akkor elég nagy a valószínűsége, hogy ezt meg is osztja a közösségi médiában. Ahogy említettük, ezek nagy részéről nem fogsz értesítést kapni. Az online figyelési eszköz használata az egyetlen esélyed arra, hogy ezekről értesülj. Hacsak egy társmárka ki nem segít, mint a következő példában:

Mindenesetre az ügyfelektől származó megbecsülés nagyon értékes, és az erőfeszítéseidet mindig értékelik.

Ezenfelül figyelj a versenytársaidra, mert megpróbálhatják arra használni a social listeninget (a te márkádra keresve), hogy elvegyék a te elégedetlen ügyfeleidet.

Akár a te hibád, akár nem, a helyes, ha elnézést kérsz a helyzetért, mert így megmutatod, hogy nem félsz a közvetlen kapcsolattól, és megragadod a lehetőséget a változtatásra, ennélfogva a szándékaid tiszták. Ezenfelül szükséged lehet a visszajelzésre a szolgáltatás javításában.

Chapter 6 Hogyan állítható be a social listening?
Amikor elhatározod, hogy a fejlett, de az egyik legintuitívabbnak és felhasználóbarátabbnak mondott social listening platformok egyikét, például a SentiOne-t fogod használni, akkor törekedj arra, hogy a legtöbbet hozd ki belőle. Számos lehetőség áll rendelkezésedre, amelyeket ingyen kipróbálhatsz.
Mindazonáltal az egyetlen dolog, amelyre kezdetben emlékezned kell, hogy állítsd be a projektedet, amely az alapja az összes online figyelési kalandodnak. Először is nyisd meg a Projects modult, kattints a +Create gombra egy új projekt létrehozásához, és válaszd a következők egyikét:

A „Brand” forgatókönyv
Ennél a forgatókönyvnél egy márkanevet figyelsz. Azt javasoljuk, hogy először összpontosíts a saját márkádra, és később hozzáadhatod egy versenytárs elemzését is.
Az „Include” mezőben írd be a márkád nevét, és megjelenik a márkád internetes említéseinek gyors előnézete.

Az összes említés megtekintéséhez mentsd a projektet, és nyisd meg a Mentions modult. De erre majd később visszatérünk. A projekt beállításában az előnézettel és az összegyűjtött említések számával gyors áttekintést kaphatsz. Ha olyasmit látsz, amit nem szeretnél később az elemzésbe belevenni, akkor az „Exclude” mezővel vagy az egyes említések jobb felső sarkában lévő lenyíló listával kizárhatsz egyes kifejezéseket. Ez utóbbi lehetőséggel kizárhatod a kiválasztott szerzőt, tartományt vagy akár csak az URL-t. Az említések teljes száma mellett láthatod, hogyan változnak számok a módosításokkal.

A folyamat kifejezetten egyszerű, és az igazi szórakozás a projekt mentése után kezdődik, ,szóval ne felejtsd el megtenni! Ekkor eldöntheted, hogy a projekt számára létrehozol-e egy irányítópultot (dashboard) (ami kifejezetten javasolt) és az említéseid napi összegzését.

A „Social Profiles” forgatókönyv
Az ilyen típusú projekttel kereshetsz adott közösségi profilokban (például Facebook rajongói oldal, Twitter-fiók, Instagram- vagy YouTube-csatorna, illetve ezek keverékében.) A folyamat hozzáadási és kizárási része gyakorlatilag ugyanaz, mint a fentinél. Ha felhatalmazod a közösségi fiókjaidat, akkor adatokat kaphatsz a privát üzeneteidből, valamint nyomon követheted az értékeléseket és negatív bejegyzéseket.

Az „Other” forgatókönyv
Itt hozhatsz létre olyan projekteket, amelyek alapvetően nem férnek bele a brand monitoringba. Gyakorlatilag ez nem különbözik az első forgatókönyvtől, de eltérő lehetőségeket kínál, amelyekkel kidolgozhatod az online listening stratégiádat. Azt reméljük, hogy ezzel a három forgatókönyvvel a keresési folyamatod egyszerűbbé és jelentősen strukturáltabbá válik.
Felhívjuk a figyelmed, hogy különbséget jelent, ha a figyelési kifejezést idézőjelek közé zárod. Ebben az esetben a rendszer a pontos kifejezést fogja megkeresni. Egyébként pedig külön fogja az „Include” mezőbe beírt összes szót keresni.

Említések szűrése és adatelemzés
Miután mentetted a márkád új közösségi figyelési projektjét, automatikusan a Mentions modulba fog átlépni, ahol további műveleteket végezhetsz. Az összegyűjtött említéseket szűrheted idő, forrás, megítélés és a szerző neme szerint. És görgetheted is a gondos olvasáshoz, Ha valamelyik felkelti a figyelmedet, akkor egyenesen a forráshoz ugorhatsz, és bekapcsolódhatsz a beszélgetésbe.

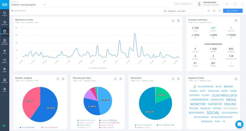
A következő lépés az összegyűjtött közösségi adatok elemzése. A megfelelő perspektívához lépj a Dashboard modulba, és tekintsd meg a vizuális adatelemzést.

Erősen javasolt a jobb felső sarokban található „Customize” gomb használata. Ezzel a gombbal hozzáadhatod vagy áthelyezheted a szükséges widgeteket. A widgetek mindegyikének módosíthatod a beállításait, vagy letöltheted az elemzést nyers adatok vagy kép formájában.

A social listeningben az egyik legfontosabb lépés a kríziskezelés terén a riasztások beállítása. A SentiOne-ban számos lehetőség áll rendelkezésre, hogy személyre szabd a riasztást, attól függően, hogy mit akarsz elérni. Beállíthatod, hogy e-maileket vagy alkalmazáson belüli értesítéseket kapj a social mentionök összegzéséről típus és megítélés szerint felosztva. Így mindig naprakész maradhatsz.

A fenti lépésekkel a social listening gördülékeny és egyszerű lesz. Ha már elsajátítottad az első szakaszt, és készen állsz a megvilágosodás felsőbb szintjére, akkor ne feledd, hogy a SentiOne az egyik legkifinomultabb online listening és márkahírnév-kezelési eszköz, amely egyedi és csúcstechnológiájú szabadalmaztatott algoritmusokon alapul. A projektet beállításához fejlett szabályok állnak rendelkezésre, és gyakorlatilag bármit nyomon követhetsz. Nagybetűs kulcsszavak, kiválasztott nyelvek, adott források, közzététel ideje stb.! Fedezd fel a Reports, a Tags és a Users modult, ahol további csodák várnak rád. Azonban minden utazás az első lépéssel kezdődik.
Csináld végig a bemelegítést, és ha további technikai információkra van szükséged, akkor tekintsd meg a kézikönyvet a Súgóban. Ezenfelül, ha később kérdéseid merülnek fel, vagy speciálisabb igényeid vannak, bármikor kapcsolatba léphetsz velünk.