Analyzing online trends with SentiOne
During the Covid-19 lockdowns, life seemed to move indoors and online for a lot of people. This could have spelled chaos for a lot of businesses, but as professional life moved online, so did personal life – people needed new ways to connect with each other.
This resulted in more data being (put online), increasing the need for good analytics. Sorting this much raw data used to take a lot of time before the advent of trend analysis tools. Some social media sites have these capabilities built in, such as Twitter’s “For You” section, which allows users to see what is being talked about and get involved in the trends if they wish.
However, that’s just the tip of the iceberg — more advanced tools, such as our own SentiOne Listen allow you to go beyond basic analytics tools. In this article, we’re going to take a look at how to perform a basic trend analysis in SentiOne listen.
Starting a project with SentiOne Listen
Work in SentiOne Listen revolves around projects — collections of mentions that fit the criteria you specify.
Getting set up with your own project is very simple as SentiOne’s social listening features are split into three convenient categories:
- Brand — used to monitor what people are thinking and feeling about specific brands. This can be used to find social media trends regarding brands and can filter out the results that are less important to you.
- Social Media — used to monitor your own social media accounts for trends and to sort through all of your mentions. The SentiOne project will also generate statistics and reports for your convenience.
- Advanced — your experience can be customized to fine-tune exactly what you want to listen out for.

Configuring a project’s parameters
After choosing your project type, you’ll have to specify your parameters: the keywords, hashtags or accounts you want to listen for. Don’t worry! You can change these after the project is created if your results aren’t as accurate as you’d like them to be!
Analysing trends with SentiOne — the possibilities
Your experience with our platform will be entirely unique as we offer lots of customization options. For example, you can choose from our selection of widgets to give you specific social media insights, depending on your needs and use case.
Your analysis dashboard
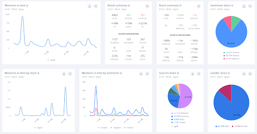
Once you have created a project, you can choose how you wish to analyse the data. The Standard Analysis is the default set of widgets provided by SentiOne, which contains the most important stats and insights, like mentions in time charts, as well as a keyword cloud, lists of influencers, top hashtags, and more.

SentiOne’s analysis dashboard view.
Other widgets can be added and changed around at your leisure. Other widgets that we find very useful for trend analysis are “Mentions in Time by Sentiment”, which is very useful for seeing when topics are trending but also if the trending is positive or negative. You can also see how things are trending in different language markets.

SentiOne allows you to perform qualiative analysis on lots of mentions at once.
The “Sources Share” widget allows you to see where the data is being shared and the ratio of which sites are more or less prevalent in the trends. You can use this to identify which markets use which sites more often — every widget can be further filtered. You can, for instance, only account for results in one language. Below you can see a sources share chart for all languages, and next to it — the same chart, but calculated just from results in German.

In this example, SentiOne is showing all the sources for the phrase “Facebook” in all languages. On the right side, the results are filtered strictly for German.
Your SentiOne dashboard can also be set up to send you automatic alerts. These can be used to alert you when you are mentioned. The Alert is customizable so that you can see only at the threshold that you wish.
Conclusion
Of course, this is all just the tip of the iceberg when it comes to SentiOne Listen. Social listening can be used to analyse everything from competitors to your owned media.
SentiOne is a multinational company that specializes in social listening with over 10 years of experience. If you are not using SentiOne Listen yet, get in touch with us to book a demo.